This version is under construction, please use an official release version

KubeLB Dashboards

KubeLB ships four Grafana dashboards covering the core components. These are provisioned from the kubelb-manager and kubelb-ccm Helm charts when grafana.dashboards.enabled=true.

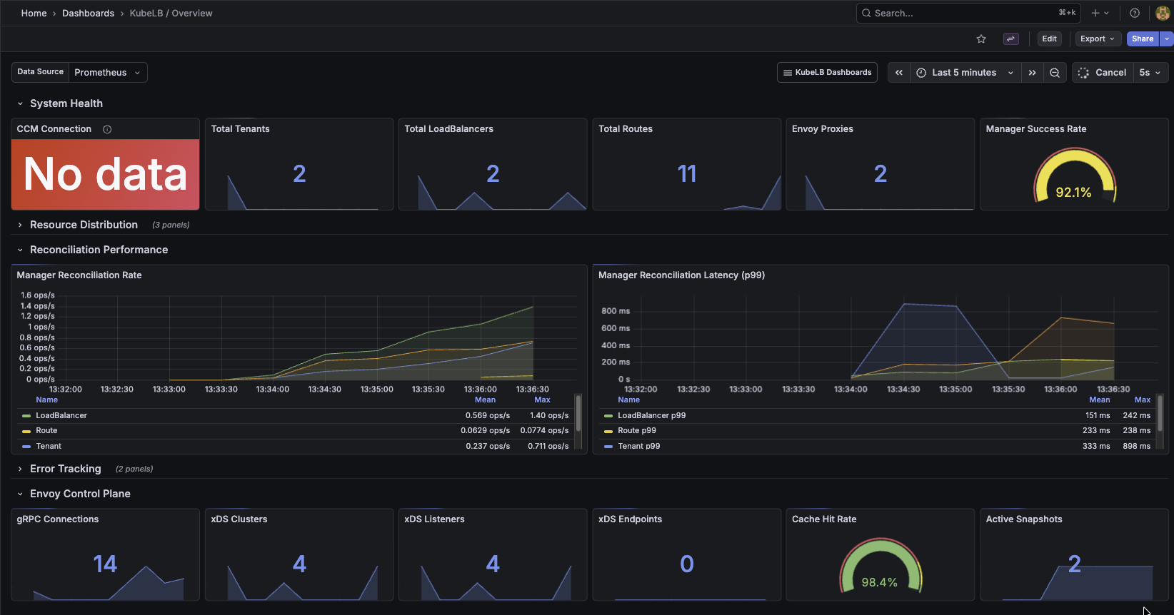
KubeLB / Overview

High-level system health dashboard providing a single-pane view across all KubeLB components.

Key panels:

  • Total LoadBalancer, Route, and Tenant counts
  • Resource distribution across namespaces and topologies
  • Error rate tracking and reconciliation success rates
  • System-wide resource trends over time
KubeLB Overview Dashboard

KubeLB Overview Dashboard

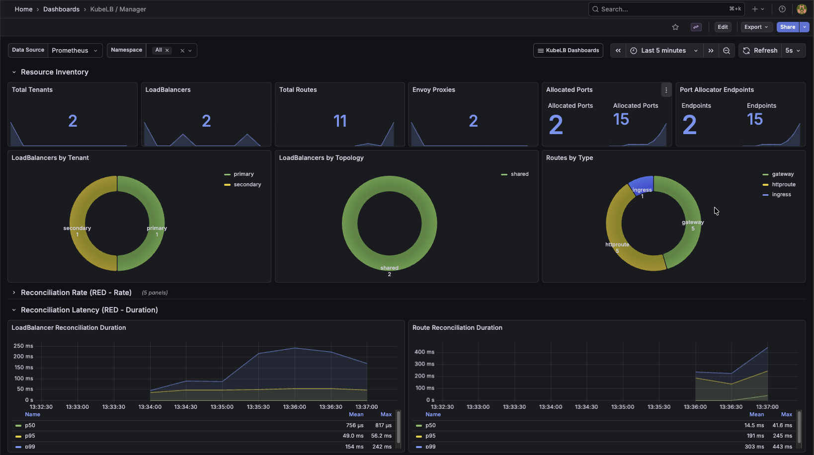
KubeLB / Manager

Detailed view of the KubeLB Manager component responsible for reconciling LoadBalancers, Routes, and Tenants.

Key panels:

  • Resource inventory (LoadBalancers, Routes, Tenants, Envoy Proxies)
  • Reconciliation rates and error counts by resource type
  • Reconciliation latency histograms (p50, p95, p99)
  • Port allocator utilization
KubeLB Manager Dashboard

KubeLB Manager Dashboard

KubeLB / Envoy Control Plane

Monitors the xDS control plane that manages Envoy proxy configuration.

Key panels:

  • xDS resource counts (clusters, endpoints, listeners, routes, secrets)
  • gRPC connection count and request/response rates by type URL
  • Snapshot generation duration and update frequency
  • Cache hit/miss ratios
  • Envoy proxy deployment lifecycle (creates/deletes)
KubeLB Envoy Control Plane Dashboard

KubeLB Envoy Control Plane Dashboard

KubeLB / CCM

Monitors the Cloud Controller Manager running in tenant clusters.

Key panels:

  • Managed resource counts (Services, Ingresses, Gateways, HTTPRoutes, GRPCRoutes)
  • KubeLB cluster connection status and operation latency
  • Reconciliation rates and error counts per resource type
  • Node count and node reconciliation performance
KubeLB CCM Dashboard

KubeLB CCM Dashboard